流量日志的审计分析是网络管理和安全的核心要素之一。它不仅能够帮助用户深入了解自己的网络流量,还有助于监控潜在的风险、改善性能、满足法规合规要求,并更好地保护数据安全。
为了不断满足用户需求,提升使用体验,Panalog也在持续更新。本次更新的是Panalog JUPITERr4p2,欢迎大家下载升级。
Update
功能新增
01/
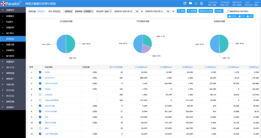
分组统计
在流量概况-应用协议模块中,我们引入了分组统计功能。选中需要分析的应用协议加入分组,可查看分组的流量占比分布,从而更清晰地了解应用协议的使用情况,提高分析的灵活性。

02/
设备查询
用户行为-域名群组模块增加选择设备查询的功能,可根据不同的Panabit设备进行查询。

03/
日志输出接口
在给第三方输出日志的接口中增加对IPv6 URL类型的支持。

Update
优化改进
升级校验机制优化
进一步加强报表APP的升级校验机制,防止误操作。

预处理速度提升
优化会话日志预处理的过程,加快了数据的处理速度。
账号关联功能优化
优化账号关联功能,现在支持Panabit发送的会话日志和NPM日志中关联用户账号的格式。能够更准确地追踪用户的网络活动。
异常状态处理
优化查询模块的功能,增加对异常状态的处理。
更大文件支持
优化WEB服务配置,支持上传更大的文件。
会话日志改进
优化会话日志的显示,显示传输的包数。
Update
其他说明
1►
此版本修复了新版本Linux镜像中有时会出现数据无法查询的问题。
2►
TANGr4之后的Panabit版本,支持在发送日志数据中添加12位授权编号来标识设备的功能,在日志系统中添加设备时可以不填写设备编号,但需要正确填写12位授权编号。
Update
下载地址
访问Panabit官网下载中心获取:
https://www.panabit.com/download

下载升级时请注意选择正确的操作系统(FreeBSD/Linux)与版本(Free为标准版,Cluster为专业版)。
