重磅消息来了!
经过前期公测与反复打磨,全新一代日志分析审计系统Panalog Ultra,正式登场。

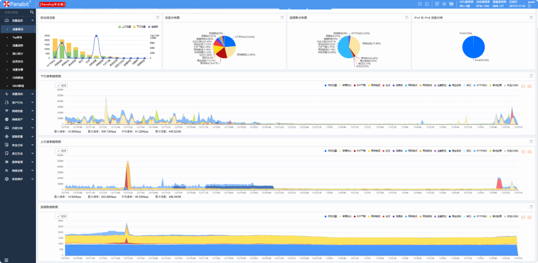
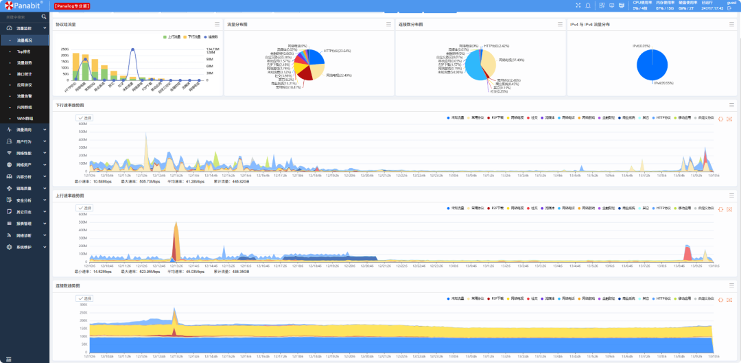
Panalog Ultra首页
每一次版本迭代,都是我们对网络世界更深一层的求索。
过去,Panalog版本以“星球”命名,从太阳到木星,象征着我们对网络世界的探索。
这一次,我们为全新的Panalog Ultra,启用了一个全新的命名体系:“算经”。
取意于中国古代的数学典籍,从《九章算术》《缉古算经》到《同文算书》,致敬东方数学的理性精神,寓意以更精确的计算、更深刻的洞察,去理解网络中的万象。
首个版本JIUZHANGr1p1,就以被誉为“算经之首”的《九章算术》命名,象征着新体系的启航。

从老朋友到新篇章
说实话,这款产品我们筹备了很久,今天终于可以和大家见面了。
它的出现,离不开前一代产品的积淀。
大家熟悉的Panalog,陪伴无数用户完成了日志管理与安全审计任务。凭借稳定可靠的表现,帮助用户在复杂的网络世界中,留下了关键的“数据印记”。

老Panalog首页
老朋友Panalog一直很靠谱,但我们也清楚,随着网络规模扩大、日志类型增多,用户对性能、兼容和展示的要求也越来越高。
于是,我们带来了全新的Panalog Ultra。
它不仅继承了Panalog 1:1全量留存每时每刻每个IP每条会话的核心优势,更在检索效率、第三方日志对接和可视化能力上实现了全面升级。
底层重构,能力飞跃
虽然都叫Panalog,但Ultra版本不仅是一次版本更替,更是一次架构层面的重构与能力的飞跃。
#
更快
全新存储架构,检索速度提升10倍以上,存储空间还省20%。

#
更炫
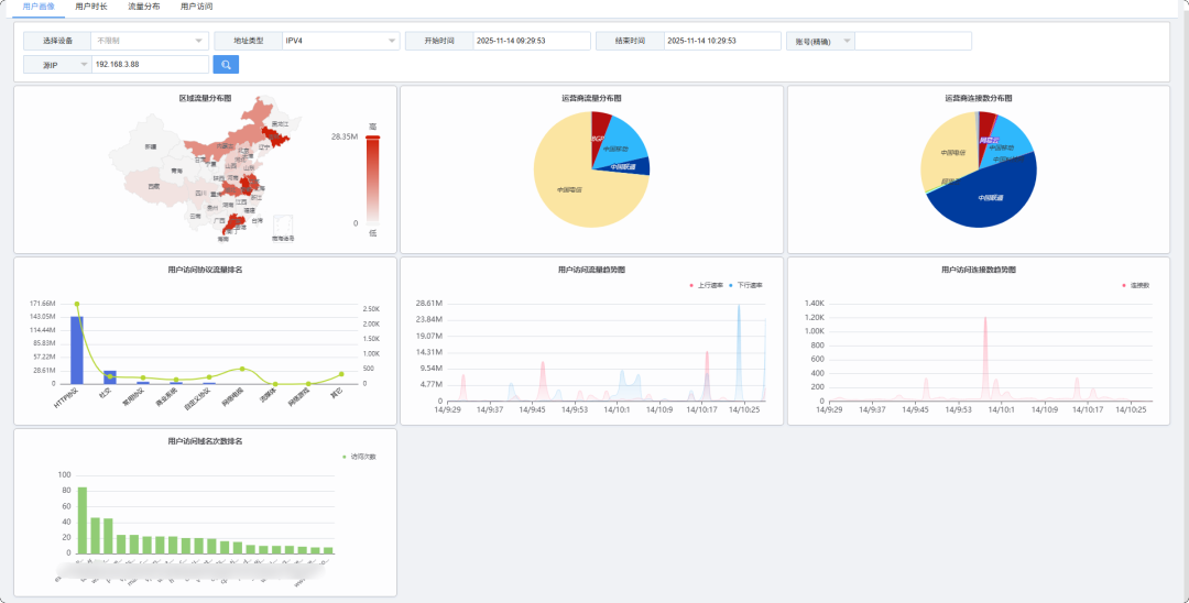
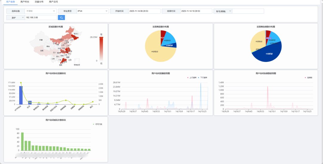
全新界面,支持多维度展示和大屏,还能自动生成报告。

#
更全
不仅能和Panabit网关、NTM全流量溯源系统联动,还支持更多日志协议与设备类型。

#
更独立
全面支持Netflow、Syslog等通用协议,独立接收第三方系统日志,无需依赖其他平台即可实现统一分析。

#
更灵活
每个设备可单独配置协议字典,日志解析更精细。

#
更安全
权限管理机制完善,确保日志数据安全、合规。
未来,Panalog Ultra还会持续增强智能分析能力,引入基于AI的日志检索和分析,让数据分析更高效、更智能。
典型应用场景
Panalog Ultra不只功能更强大,它在真实场景中同样能大显身手:
多设备日志集中管理
网络中各种安全设备、服务器日志,都能接入统一管理,实现全网日志汇总分析。

合规审计与事件溯源
支持全量日志留存和高效检索,让用户在发生异常事件后快速回溯和复盘。不仅满足合规要求,还能为安全治理提供有力支撑。

网络运维与性能监控
对网络运行状况、用户上网行为进行全方位画像,将复杂数据直观呈现,便于日常监控和决策分析。

多分支网络统一分析
通过专线或SD-WAN将分支网关、安全设备及关键系统的日志汇聚到Panalog Ultra,实现跨域统一采集、集中存储分析,掌控全网流量与安全态势。

从Panalog到Panalog Ultra
长江后浪推前浪,一代新人换旧人。随着Panalog Ultra的登场,我们的老朋友Panalog也正式进入稳定维护阶段,后续将以漏洞修复和安全补丁更新为主,而新的能力与功能,将全面转向Ultra版本。
需要特别说明的是,由于Panalog Ultra在底层架构上进行了重构,旧版本无法直接升级为Ultra版本。如果您希望体验更快的检索、更全面的对接能力以及全新的可视化展示,需要通过全新部署的方式切换到Panalog Ultra。
您可以联系400-773-3996或官方技术人员,我们将提供详细部署指导和支持,帮助大家平滑过渡,开启全新的日志分析体验。
从星球到算经,是一次致敬经典的跨越;从旧架构到新体系,是我们面向未来的决心。
我们将以这些古老的智慧为名,继续书写数据时代的“算经”,让数据更快被检索,让事件更早被发现,让网络更清晰可见。