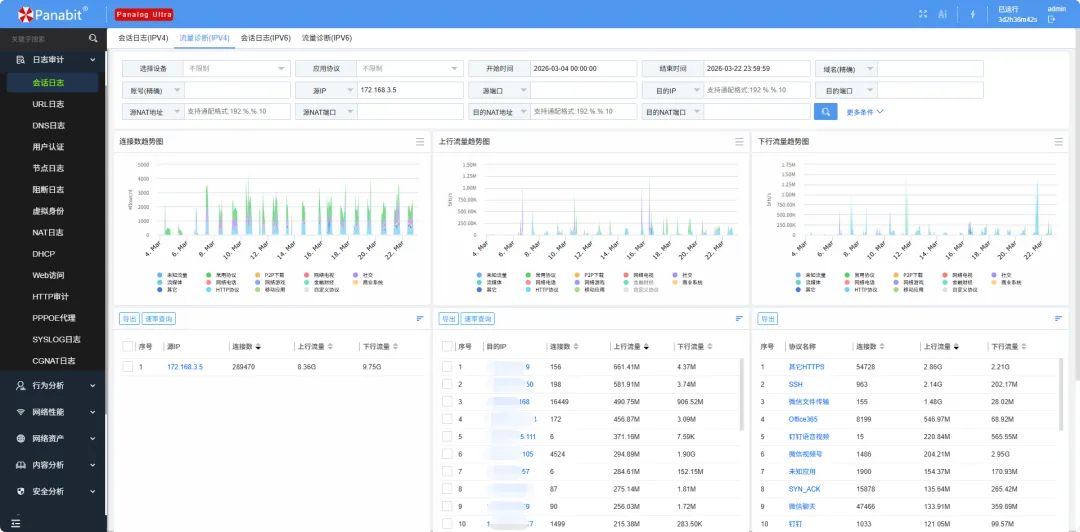
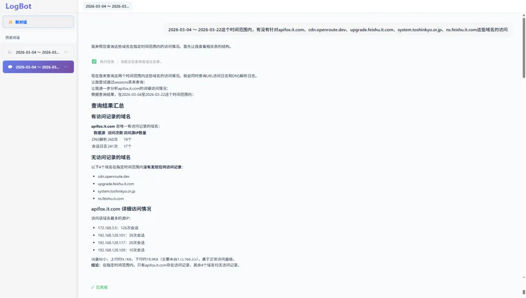
2026年3月4日至3月22日,Apifox公网SaaS版桌面客户端遭遇了供应链投毒,攻击者恶意篡改官方CDN上的JavaScript文件,用户终端的敏感凭证存在被非法获取的风险。 与传统恶意软件不同,这次攻击并不依赖诱导下载或钓鱼,而是直接发生在用户正常使用软件的过程中,这也使得它具有更强的隐蔽性与更大的影响范围。 做技术的大概率都听说过Apifox,它是一款用于API设计、开发、测试与协作的一站式平台,是很多研发团队的常用工具。 本次事件的核心,在于官方资源被篡改。 攻击者并未修改客户端安装包,而是将恶意代码注入到了Apifox官方CDN提供的JavaScript文件中。Apifox桌面客户端在运行过程中会动态加载该JS文件,从而在用户无感知的情况下执行恶意代码。 恶意代码会尝试收集终端中的SSH私钥、Git凭证、Shell历史记录等敏感信息,并通过网络发送到攻击者控制的服务器。它还能够接收远程指令,从而进一步控制受感染终端。 没有额外下载,也没有异常提示,一切都发生在“正常操作”之中。 根据官方公告,本次事件的影响时间窗口为:2026年3月4日至2026年3月22日。在这一时间段内,使用过公网SaaS版Apifox桌面客户端的终端,均存在被攻击的风险。 ▶官方公告:关于 Apifox 公网 SaaS 版外部 JS 文件受篡改的风险提示与升级公告 目前已确认的关键IOC包括: 相比常规的数据泄露事件,这类供应链攻击的风险更大、影响更深。 很多安全事件是“丢数据”,但这类供应链攻击,更像是“丢钥匙”。 比如这次被读取的SSH私钥、Git凭证等,本质上是访问控制凭据。一旦凭证泄露,攻击者可以进一步登录服务器,访问代码仓库,进入容器与集群系统,影响整个研发和生产体系。 更现实的问题是,整个过程,用户几乎没有感知。 这次的攻击行为高度隐蔽,没有明显的异常提示、也没有显著的性能变化,这也导致很多受影响用户在较长时间内无法察觉。 那么,如何判断自己的机器有没有中招呢? 其实,网络流量提供了答案。 终端侧可能已经被控制,日志可能被清理,行为也可能被隐藏。 但这次攻击过程中总有一个绕不过去的环节:数据需要被传出,控制需要通过网络完成。 也就是说,网络通信本身很难彻底掩盖。 比如这次事件中,如果终端真的执行了恶意代码,那么它大概率会出现这些行为: 即使内容被加密,“连接本身”依然会留下痕迹。 这次事件其实可以用一个直截了当的思路来排查: 基于已知的IOC和时间范围,在网络流量中追踪可疑通信。 在这种场景下,像Panalog Ultra这样的全量会话分析能力,就会变得非常直接有效。 通过Panalog Ultra,可以查询风险时间窗口(2026年3月4日至2026年3月22日期间),相关IOC的访问记录。 查询到结果后,可以进一步分析相关会话,结合时间线与通信特征,交叉分析判断哪些终端“很可能已经中招”。 当然,如果不想这么费事的话,也可以通过Panalog Ultra内置的AI智能体LogBot,自动完成分析与排查,更快锁定可疑终端。 ▶了解LogBot:网络流量分析有自己的“龙虾”了 找出可疑的异常终端后,就可以对这些终端进行有针对性的深度排查,直到最终消除隐患。 Apifox事件并不是孤例。近期,包括LiteLLM在内的多个组件也相继暴露出供应链风险。 供应链攻击最可怕的地方在于,你没有做错任何事,只是“正常使用”,但攻击已经发生。 当攻击发生,终端侧难以完全察觉时,网络侧的可见性与溯源能力,正在成为安全团队最后可靠的防线。事件回顾:一次典型的供应链投毒


apifox.it.com13.192.121.27cdn.openroute.dev、feishu.it.com、toshinkyo.or.jp等这类攻击有什么影响?
行为可以隐蔽,但通信总会留下痕迹
Panalog Ultra:基于网络侧的事件溯源




结语